We Are So Back - New Dashboard. More Monitors.

Read more

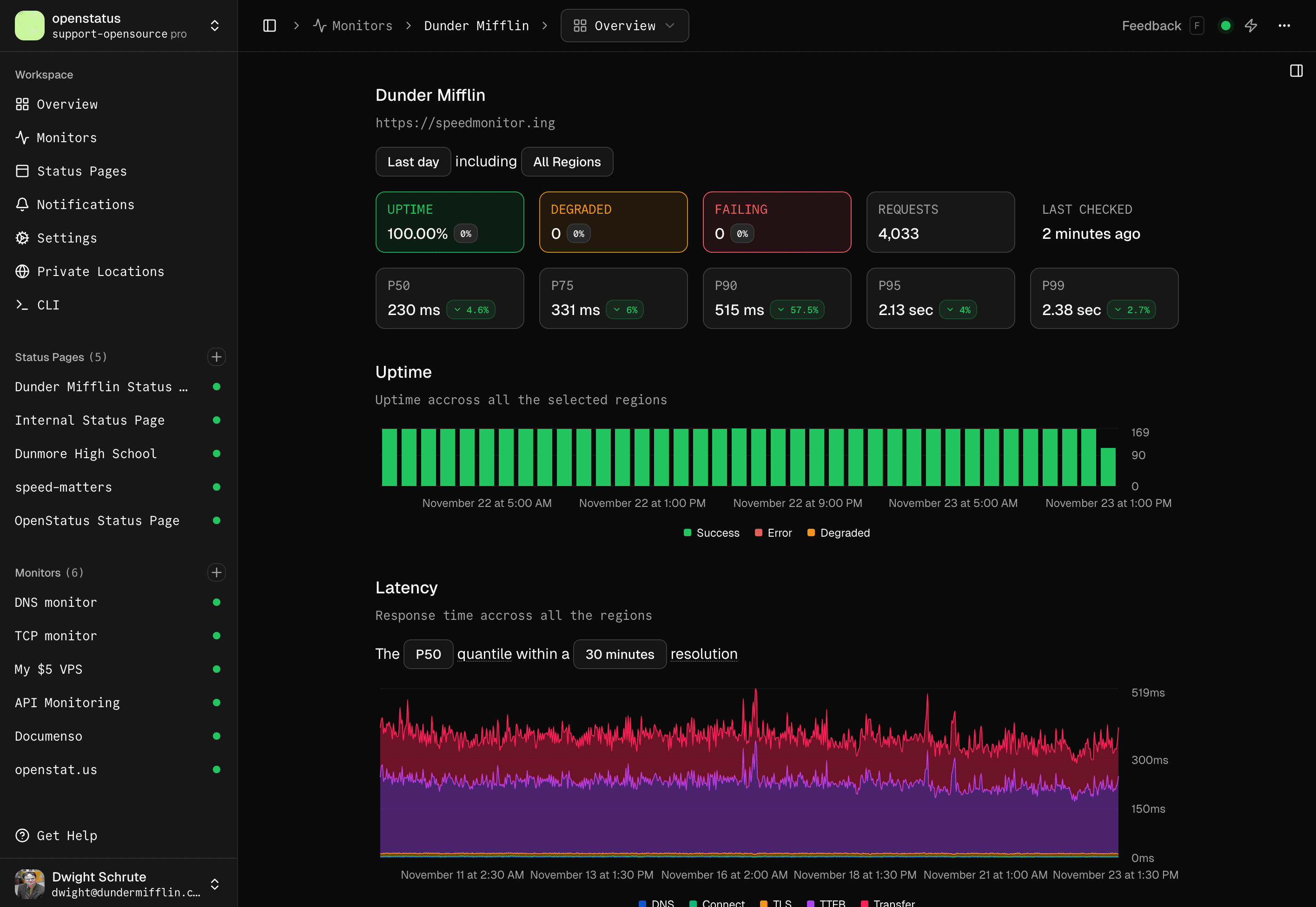
API Reliability: We've Got You Covered.

Don't let slow APIs frustrate your users. Ensure smooth experiences with global monitoring.

Monitoring

  • Latency Monitoring

    Monitor the latency of your endpoints from all over the world. We support all the continents.
  • Monitor anything

    API, DNS, domain, SSL, SMTP, ping, webpage... We can monitor it all.
  • OpenTelemetry

    Export your synthetic monitoring metrics to your observability stack.

Type. Submit. Discover.

See how fast your API really is - in real time.

YAML File

Monitoring as Code. Use any version control system to manage your monitors.

openstatus.yaml
openstatus.yaml

Looking for an enterprise solution?

We offer custom solutions for large organizations.

API Monitoring

On Demand Checks. Run your check in your CI/CD pipeline or via the CLI.

Getting Started

OpenTelemetry

Track every request. Visualize how requests flow through your system using OpenTelemetry tracing.

Documentation

Don't talk to Sales. Talk to Founders.

We are here to help you with any questions or concerns you may have.

API Monitoring | openstatus