The open-source status page with uptime monitoring
Openstatus helps you communicate openly during incidents. Share what's happening, keep users updated, and let your status page automatically populate real-time data from our uptime monitoring solution.

Trusted by teams who value transparency
Beautiful, open-source status pages
A status page helps you communicate incidents more effectively. It adds transparency, so users aren't left guessing. It enables proactive communication, giving updates without users needing to ask. And it shows reliability, not just in uptime but in how you handle downtime and keep people informed.
Make it yours with themes from our Theme Store, custom domains, and branding. Share publicly or password protect for internal teams. Keep everyone in the loop with status reports, maintenance windows, and subscriptions.
- Customization with our Theme Store
- Public or password protected pages
- Custom domains
- Status reports and maintenance windows
- Subscription channels: email, RSS/Atom, SSH
Read more about status pages.
Global uptime monitoring from 28 regions
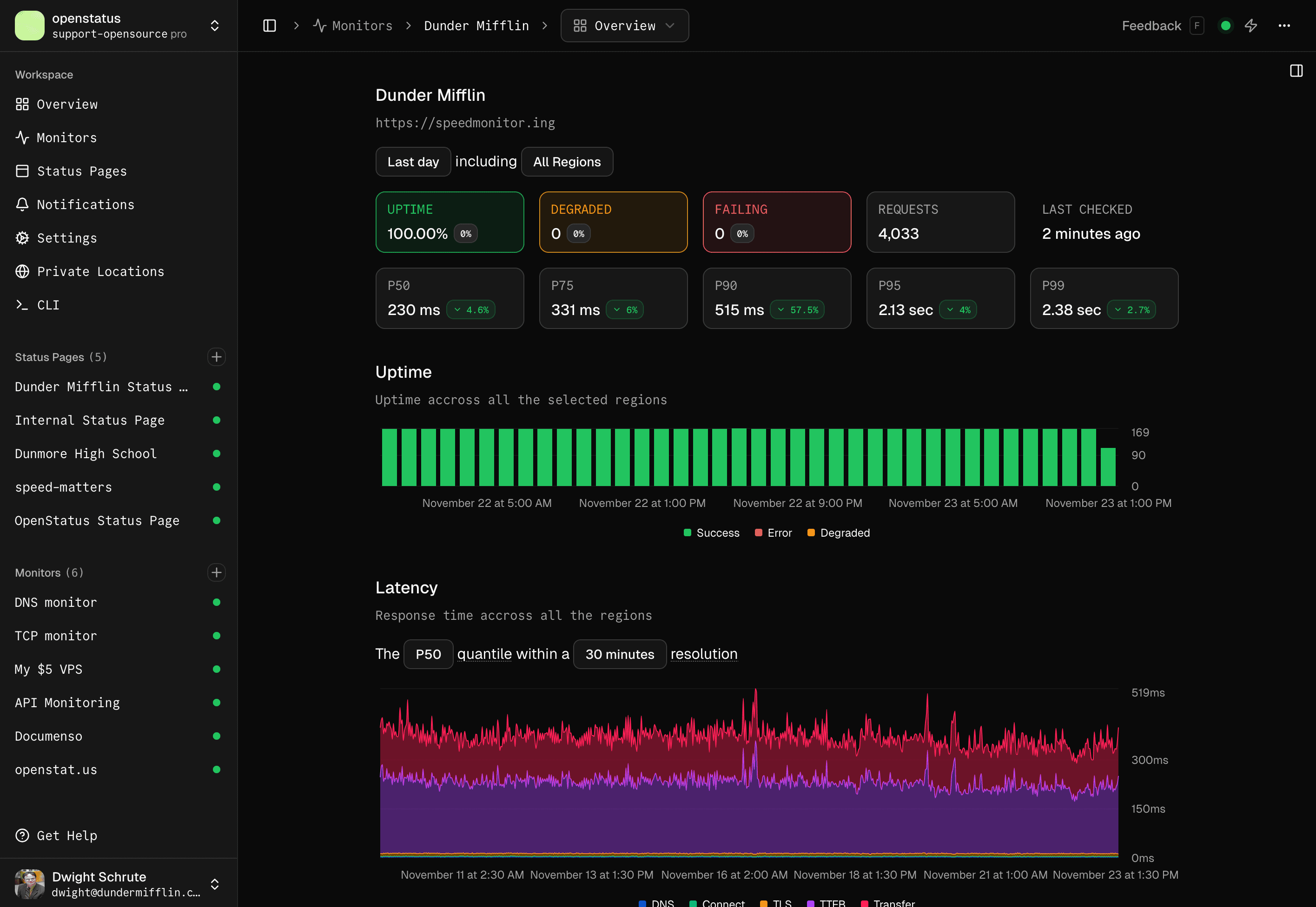
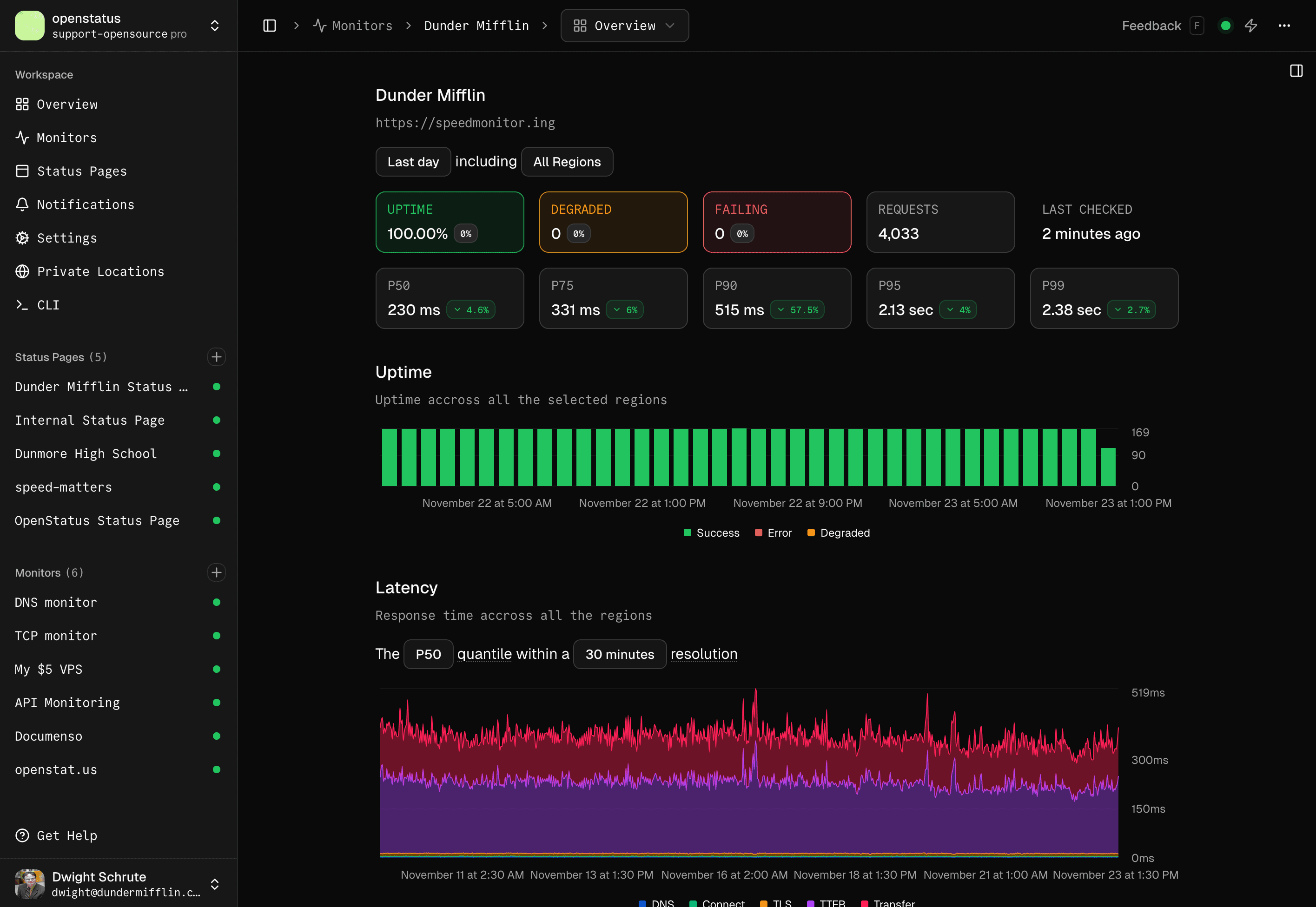
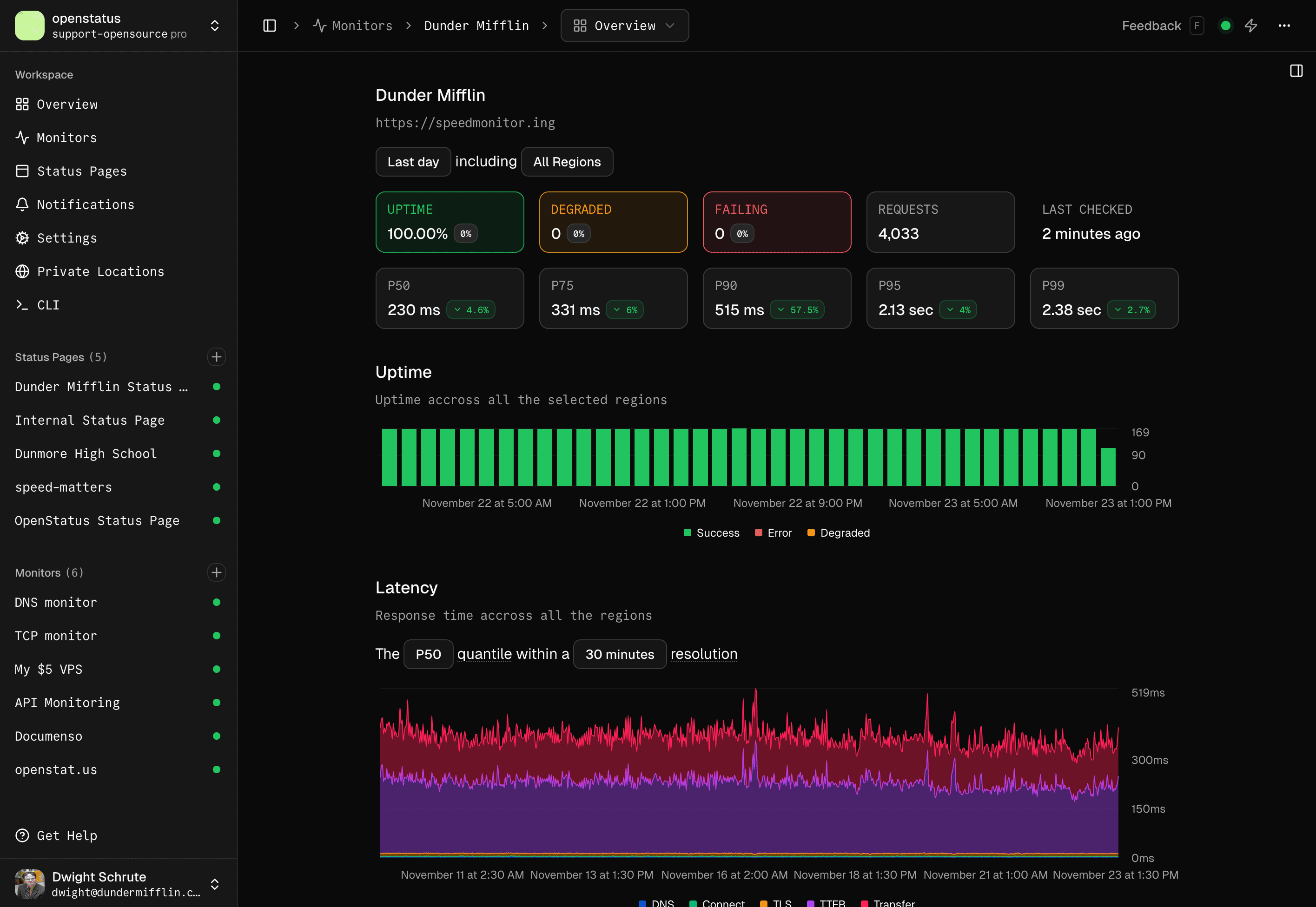
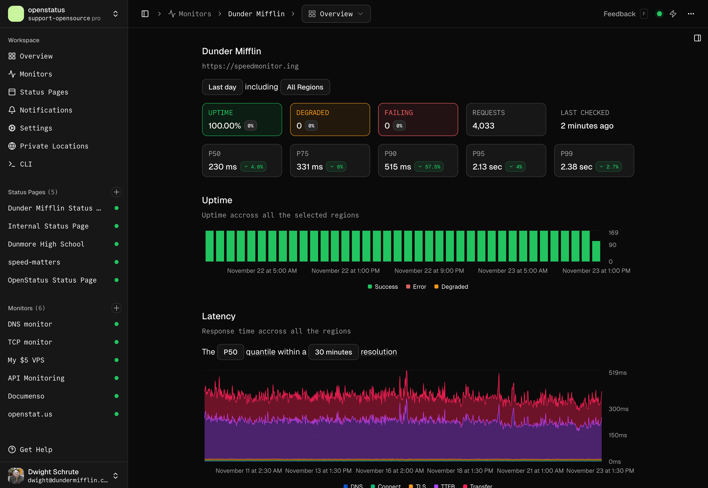
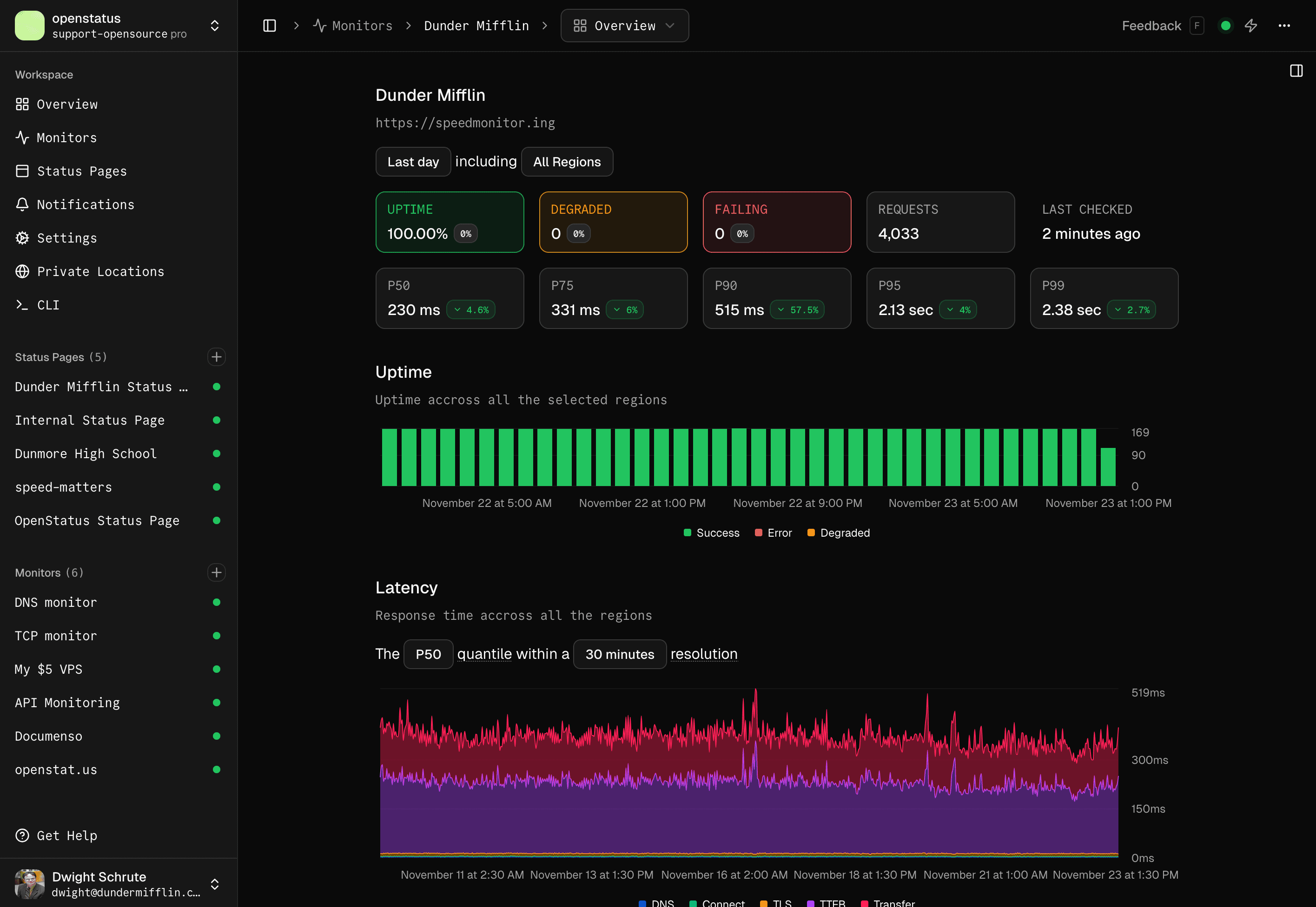
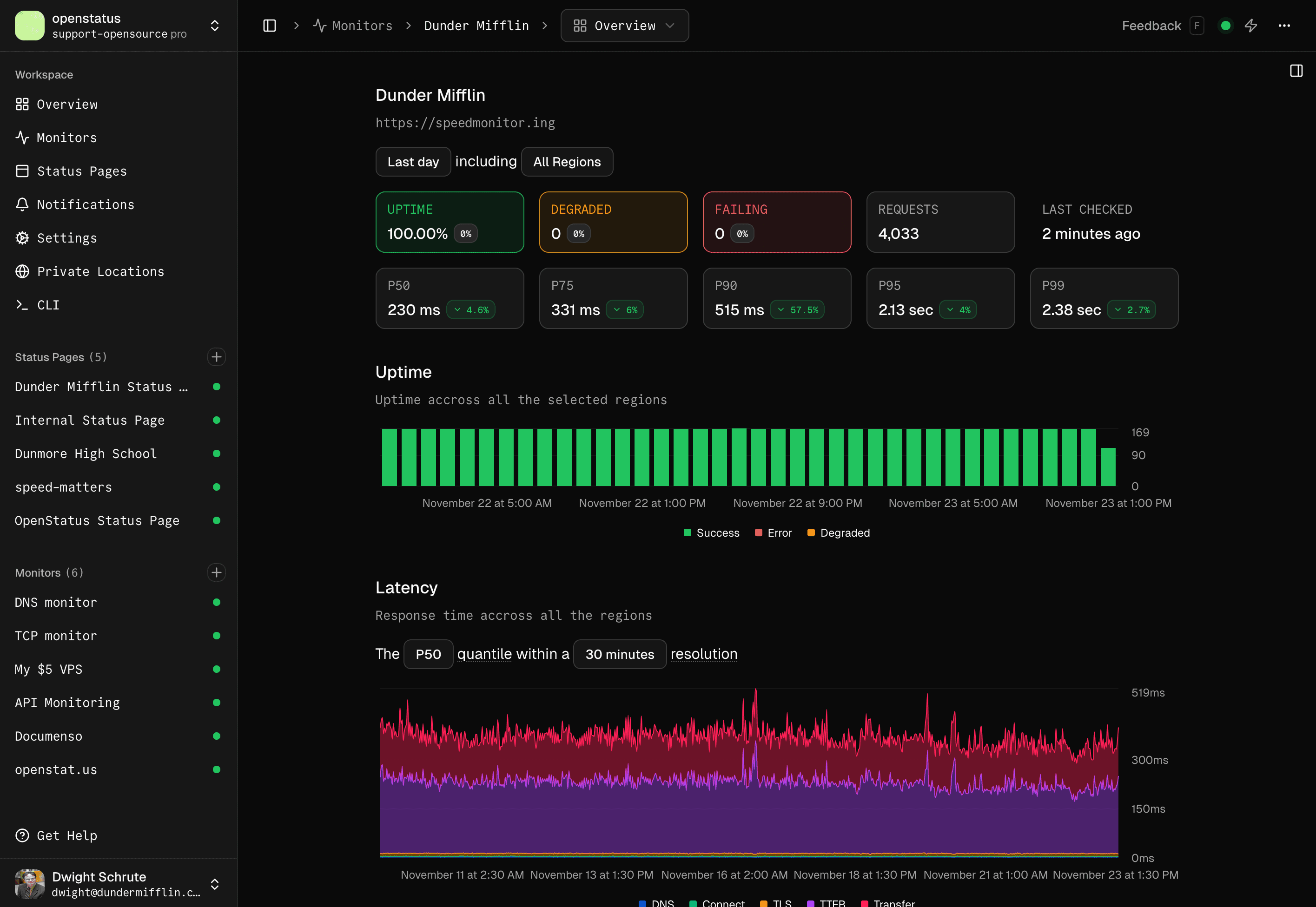
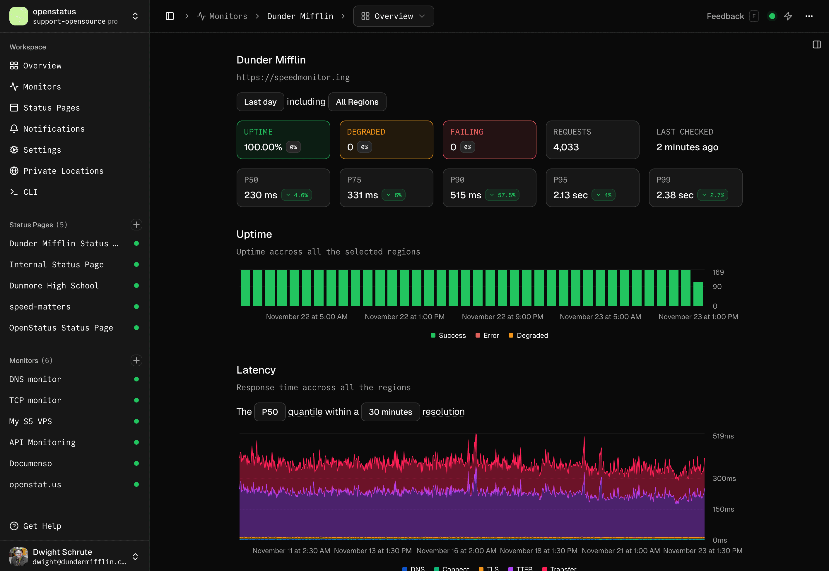
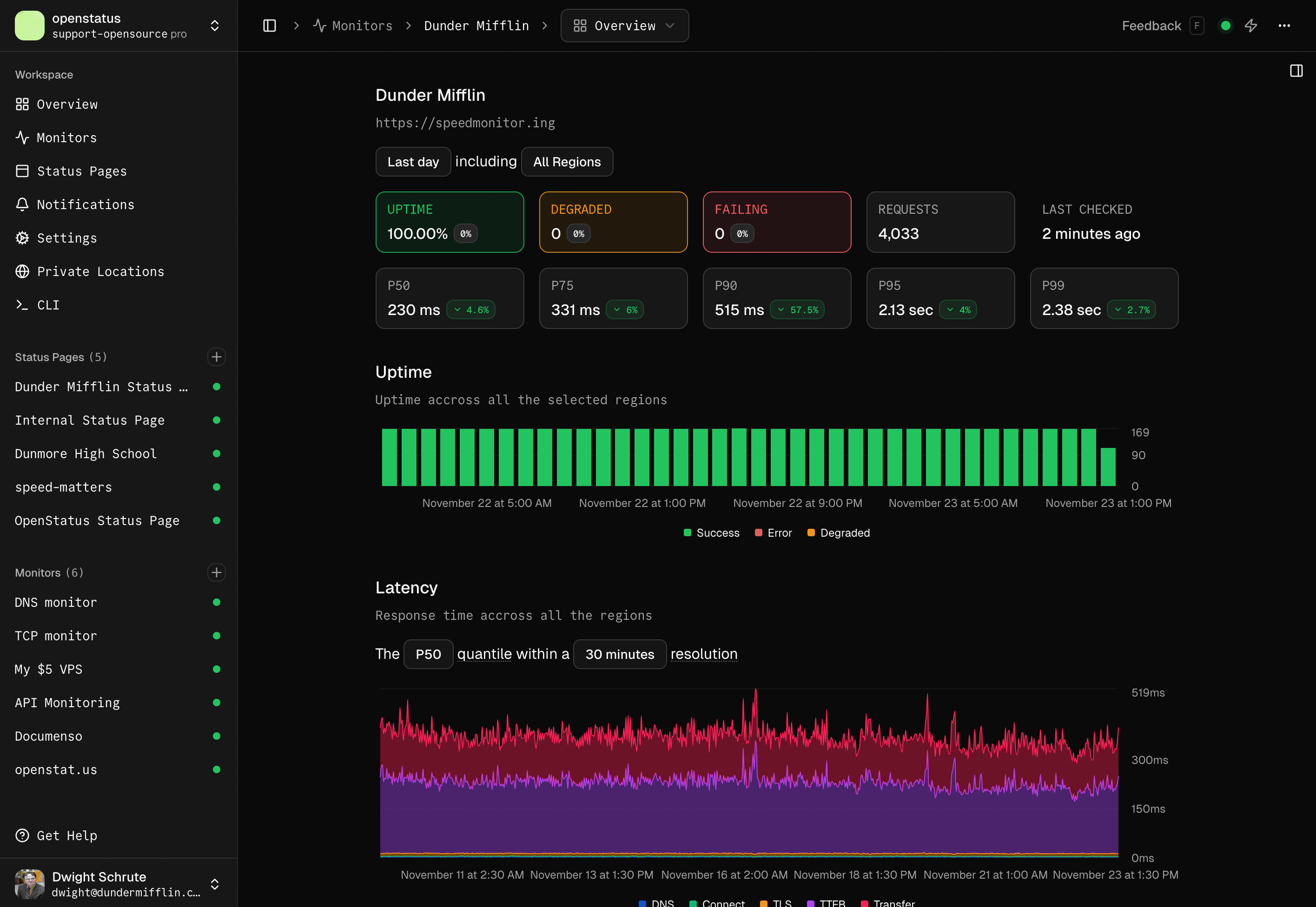
Uptime monitoring helps you detect when your website or service goes down. Instead of learning about issues from users, you get notified immediately and can respond faster. Monitor your APIs to ensure they return the expected values within a defined threshold, helping you catch slow responses or failures before they affect users.
Get a real picture with 28 regions across multiple clouds. Validate your APIs with assertions and thresholds. Define monitors as YAML configuration with our CLI. Deploy our 8.5MB Docker image behind firewalls or export to OpenTelemetry.
- 28 regions across multi-cloud providers (Fly.io, Koyeb, Railway)
- API Monitoring: assertions, thresholds, status codes, headers, body validation
- Monitoring as Code: YAML configuration, GitHub Actions, CLI
- Private Locations: 8.5MB Docker image for internal monitoring
- Integrations: OpenTelemetry export, notification channels (email, Slack, Discord, etc.)
- Check all regions in our global speed checker
Read more about uptime monitoring, API monitoring, monitoring as code, and private locations.
Check your website's latency
Global Speed CheckerFrequently asked questions
What is openstatus?
Openstatus is an open-source uptime monitoring and status page platform. It monitors websites, APIs, and services from 28 regions globally across multiple cloud providers (Fly.io, Koyeb, Railway), helping teams detect downtime immediately and communicate incidents through branded status pages.
Openstatus is bootstrapped, not VC-funded, and available as a managed SaaS or for self-hosting.
What does the free plan include?
The free plan includes one monitor, one status page (with three page components), and a minimum check interval of 10m. Check the pricing table for a full comparison.
No credit card required — upgrade or cancel at any time.
Who is behind openstatus?
Openstatus is built by Thibault and Max — a bootstrapped two-person team building in public.
Read more on our about page.

How does uptime monitoring work?
Openstatus pings your endpoints from multiple regions at your configured interval. Each check validates the response using assertions (status codes, headers, body content) and alert thresholds. Response time data — including timing phases like DNS, connect, and TTFB — is collected and displayed on your dashboard.
When a check fails, you get notified immediately via your chosen channel (email, Slack, Discord, PagerDuty, and more). Your status page reflects the current state automatically.
Try the Speed Checker to see real-time data from all regions.
What regions does openstatus monitor from?
Openstatus monitors from 28 regions worldwide across all continents:
Europe
Amsterdam 🇳🇱 | Stockholm 🇸🇪 | Paris 🇫🇷 | Frankfurt 🇩🇪 | London 🇬🇧
North America
Dallas 🇺🇸 | New Jersey 🇺🇸 | Los Angeles 🇺🇸 | San Jose 🇺🇸 | Chicago 🇺🇸 | Toronto 🇨🇦
South America
São Paulo 🇧🇷
Asia
Mumbai 🇮🇳 | Tokyo 🇯🇵 | Singapore 🇸🇬
Africa
Johannesburg 🇿🇦
Oceania
Sydney 🇦🇺
Need a specific region? Feel free to contact us or join our Discord — we're always looking to expand our coverage!
Can I self-host openstatus?
Yes. Openstatus is fully open source and can be self-hosted using its 8.5MB Docker image. You can also deploy private monitoring locations behind your firewall to check internal services not exposed to the internet.
The source code is available on GitHub.
How can I contribute to openstatus?
There are many ways to support the project:
- Star on GitHub: Show your support and help others discover it.
- Spread the word: Tell your team or write about your experience.
- Report bugs: Found something broken? Open an issue.
- Suggest features: Have an idea? Let us know on Discord or GitHub.
- Contribute code: Pull requests are welcome.
- Become a paid user: The best way to sustain an indie project.




